Перейти к основному содержимому
Перейти к основному содержимому

Мониторинг логов Nginx с помощью ClickStack

Кратко

Собирайте и визуализируйте логи доступа Nginx (в формате JSON) в ClickStack с помощью OTel-приёмника filelog. Включает демо-набор данных и готовую панель мониторинга.

Интеграция с существующим Nginx

В этом разделе описывается настройка имеющейся у вас установки Nginx для отправки логов в ClickStack путем изменения конфигурации ClickStack OTel collector. Если вы хотите протестировать интеграцию до настройки собственной среды, вы можете воспользоваться нашим заранее настроенным окружением и примером данных в следующем разделе.

Предварительные требования
  • Развернутый экземпляр ClickStack
  • Уже установленный Nginx
  • Права на изменение конфигурационных файлов Nginx

Настройте формат логов Nginx

Сначала настройте Nginx для вывода логов в формате JSON, чтобы упростить их парсинг. Добавьте это определение формата логов в ваш nginx.conf:

Файл nginx.conf обычно расположен по пути:

  • Linux (apt/yum): /etc/nginx/nginx.conf
  • macOS (Homebrew): /usr/local/etc/nginx/nginx.conf или /opt/homebrew/etc/nginx/nginx.conf
  • Docker: конфигурация обычно монтируется в виде тома

Добавьте это определение формата журнала в блок http:

http {
    log_format json_combined escape=json
    '{'
      '"time_local":"$time_local",'
      '"remote_addr":"$remote_addr",'
      '"request_method":"$request_method",'
      '"request_uri":"$request_uri",'
      '"status":$status,'
      '"body_bytes_sent":$body_bytes_sent,'
      '"request_time":$request_time,'
      '"upstream_response_time":"$upstream_response_time",'
      '"http_referer":"$http_referer",'
      '"http_user_agent":"$http_user_agent"'
    '}';

    access_log /var/log/nginx/access.log json_combined;
    error_log /var/log/nginx/error.log warn;
}

После внесения этого изменения перезапустите Nginx.

Создание пользовательской конфигурации OTel collector

ClickStack позволяет расширить базовую конфигурацию OpenTelemetry Collector, смонтировав пользовательский файл конфигурации и задав переменную окружения. Пользовательская конфигурация объединяется с базовой конфигурацией, которой управляет HyperDX через OpAMP.

Создайте файл nginx-monitoring.yaml со следующей конфигурацией:

receivers:
  filelog:
    include:
      - /var/log/nginx/access.log
      - /var/log/nginx/error.log
    start_at: end 
    operators:
      - type: json_parser
        parse_from: body
        parse_to: attributes
      - type: time_parser
        parse_from: attributes.time_local
        layout: '%d/%b/%Y:%H:%M:%S %z'
      - type: add
        field: attributes.source
        value: "nginx"

service:
  pipelines:
    logs/nginx:
      receivers: [filelog]
      processors:
        - memory_limiter
        - transform
        - batch
      exporters:
        - clickhouse

Эта конфигурация:

  • Читает логи Nginx из стандартных путей
  • Разбирает JSON-записи журнала
  • Извлекает и сохраняет исходные временные метки логов
  • Добавляет атрибут source: Nginx для последующей фильтрации в HyperDX
  • Направляет логи в экспортёр ClickHouse через отдельный конвейер
Примечание
  • В пользовательском конфигурационном файле вы задаёте только новые receivers и pipelines
  • Процессоры (memory_limiter, transform, batch) и экспортеры (clickhouse) уже заданы в базовой конфигурации ClickStack — достаточно просто ссылаться на них по имени
  • Оператор time_parser извлекает временные метки из поля time_local Nginx, чтобы сохранить исходное время записей журнала
  • Конвейеры направляют данные от ваших приёмников к экспортёру ClickHouse через существующие процессоры

Настройте ClickStack для загрузки пользовательской конфигурации

Чтобы включить пользовательскую конфигурацию коллектора в существующем развертывании ClickStack, необходимо:

  1. Смонтируйте файл пользовательской конфигурации по пути /etc/otelcol-contrib/custom.config.yaml
  2. Задайте переменную окружения CUSTOM_OTELCOL_CONFIG_FILE=/etc/otelcol-contrib/custom.config.yaml
  3. Смонтируйте каталоги с логами Nginx, чтобы коллектор мог их читать
Вариант 1: Docker Compose

Обновите конфигурацию развёртывания ClickStack:

services:
  clickstack:
    # ... existing configuration ...
    environment:
      - CUSTOM_OTELCOL_CONFIG_FILE=/etc/otelcol-contrib/custom.config.yaml
      # ... other environment variables ...
    volumes:
      - ./nginx-monitoring.yaml:/etc/otelcol-contrib/custom.config.yaml:ro
      - /var/log/nginx:/var/log/nginx:ro
      # ... other volumes ...
Вариант 2: Docker Run (образ «всё в одном»)

При использовании универсального образа с docker run:

docker run --name clickstack \
  -p 8080:8080 -p 4317:4317 -p 4318:4318 \
  -e CUSTOM_OTELCOL_CONFIG_FILE=/etc/otelcol-contrib/custom.config.yaml \
  -v "$(pwd)/nginx-monitoring.yaml:/etc/otelcol-contrib/custom.config.yaml:ro" \
  -v /var/log/nginx:/var/log/nginx:ro \
  clickhouse/clickstack-all-in-one:latest
Примечание

Убедитесь, что коллектор ClickStack имеет необходимые разрешения для чтения файлов журналов nginx. В производственной среде используйте монтирование только для чтения (:ro) и следуйте принципу наименьших привилегий.

Проверка логов в HyperDX

После настройки войдите в HyperDX и проверьте, что логи поступают:

  1. Перейдите в режим поиска
  2. В поле Source выберите Logs и убедитесь, что вы видите записи логов с полями вроде request, request_time, upstream_response_time и т. д.

Ниже приведён пример ожидаемого результата:

Просмотр логов
Просмотр логов

Демонстрационный набор данных

Для пользователей, которые хотят протестировать интеграцию с nginx до настройки своих продуктивных систем, мы предоставляем демонстрационный набор данных с заранее сгенерированными access‑логами nginx с реалистичными паттернами трафика.

Загрузите демонстрационный набор данных

# Загрузить логи
curl -O https://datasets-documentation.s3.eu-west-3.amazonaws.com/clickstack-integrations/access.log

Набор данных включает:

  • Записи логов с реалистичными паттернами трафика
  • Различные эндпоинты и HTTP‑методы
  • Сочетание успешных запросов и ошибок
  • Реалистичное время отклика и объёмы переданных данных (в байтах)

Создайте тестовую конфигурацию коллектора

Создайте файл с именем nginx-demo.yaml со следующей конфигурацией:

cat > nginx-demo.yaml << 'EOF'
receivers:
  filelog:
    include:
      - /tmp/nginx-demo/access.log
    start_at: beginning  # Читать с начала для демонстрационных данных
    operators:
      - type: json_parser
        parse_from: body
        parse_to: attributes
      - type: time_parser
        parse_from: attributes.time_local
        layout: '%d/%b/%Y:%H:%M:%S %z'
      - type: add
        field: attributes.source
        value: "nginx-demo"

service:
  pipelines:
    logs/nginx-demo:
      receivers: [filelog]
      processors:
        - memory_limiter
        - transform
        - batch
      exporters:
        - clickhouse
EOF

Запустите ClickStack с демонстрационной конфигурацией

Запустите ClickStack с демонстрационными логами и конфигурацией:

docker run --name clickstack-demo \
  -p 8080:8080 -p 4317:4317 -p 4318:4318 \
  -e CUSTOM_OTELCOL_CONFIG_FILE=/etc/otelcol-contrib/custom.config.yaml \
  -v "$(pwd)/nginx-demo.yaml:/etc/otelcol-contrib/custom.config.yaml:ro" \
  -v "$(pwd)/access.log:/tmp/nginx-demo/access.log:ro" \
  clickhouse/clickstack-all-in-one:latest

Проверьте логи в HyperDX

После запуска ClickStack:

  1. Откройте HyperDX и войдите в свою учётную запись (возможно, сначала потребуется создать учётную запись)
  2. Перейдите в представление Search и установите источник в значение Logs
  3. Установите временной диапазон 2025-10-19 11:00:00 - 2025-10-22 11:00:00

В представлении поиска вы должны увидеть следующее:

Отображение часового пояса

HyperDX показывает временные метки в часовом поясе вашего браузера. Демонстрационные данные охватывают период 2025-10-20 11:00:00 - 2025-10-21 11:00:00 UTC. Широкий временной диапазон гарантирует, что вы увидите демонстрационные логи независимо от вашего местоположения. Когда логи отобразятся, вы можете сузить диапазон до 24 часов для более наглядных визуализаций.

Просмотр логов
Просмотр логов

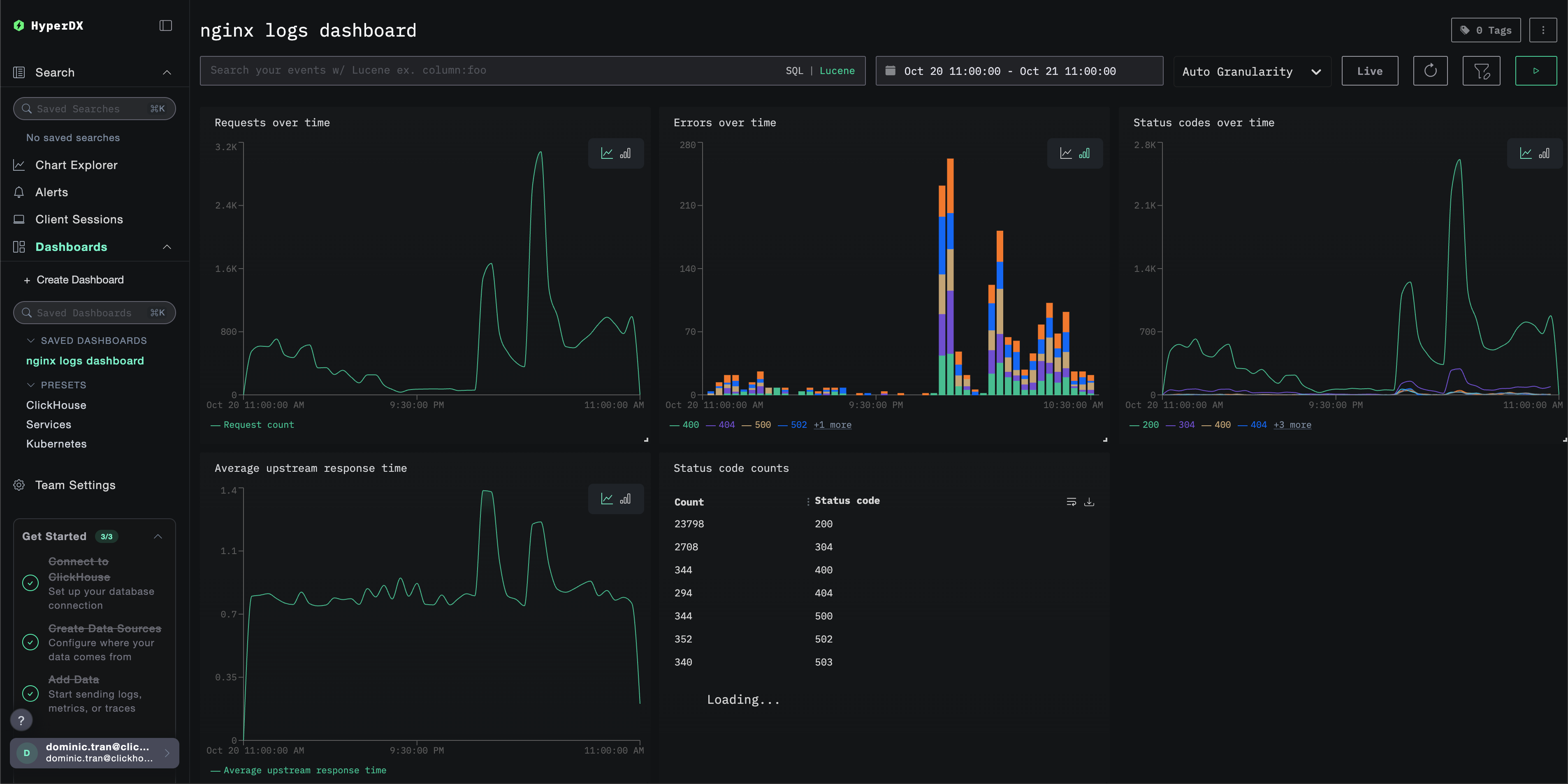
Дашборды и визуализация

Чтобы вы могли начать мониторинг nginx с помощью ClickStack, мы предоставляем основные визуализации для логов Nginx.

Скачать конфигурацию дашборда

Импорт готового дашборда

  1. Откройте HyperDX и перейдите в раздел Dashboards.
  2. Нажмите "Import Dashboard" в правом верхнем углу в меню с иконкой многоточия.
Импорт дашборда
  1. Загрузите файл nginx-logs-dashboard.json и нажмите "Finish import".
Завершение импорта

Дашборд будет создан со всеми заранее настроенными визуализациями

Примечание

Для демонстрационного набора данных установите диапазон времени 2025-10-20 11:00:00 - 2025-10-21 11:00:00 (UTC) (при необходимости скорректируйте под ваш часовой пояс). Импортируемый дашборд по умолчанию не будет иметь заданного диапазона времени.

Пример дашборда

Устранение неполадок

Пользовательская конфигурация не загружается

  • Убедитесь, что переменная среды CUSTOM_OTELCOL_CONFIG_FILE установлена корректно
docker exec <container-name> printenv CUSTOM_OTELCOL_CONFIG_FILE
  • Убедитесь, что пользовательский файл конфигурации смонтирован по пути /etc/otelcol-contrib/custom.config.yaml
docker exec <container-name> ls -lh /etc/otelcol-contrib/custom.config.yaml
  • Просмотрите содержимое пользовательской конфигурации и убедитесь, что его можно прочитать
docker exec <container-name> cat /etc/otelcol-contrib/custom.config.yaml

В HyperDX не отображаются логи

  • Убедитесь, что nginx пишет логи в формате JSON
tail -f /var/log/nginx/access.log
  • Убедитесь, что коллектор может читать логи
docker exec `<container>` cat /var/log/nginx/access.log
  • Убедитесь, что результирующая конфигурация включает ваш ресивер filelog
docker exec `<container>` cat /etc/otel/supervisor-data/effective.yaml | grep filelog
  • Проверьте наличие ошибок в журналах коллектора
docker exec `<container>` cat /etc/otel/supervisor-data/agent.log

Дальнейшие шаги

  • Настройте оповещения для критически важных метрик (уровень ошибок, пороговые значения задержки)
  • Создайте дополнительные панели мониторинга для конкретных сценариев использования (мониторинг API, события безопасности)

Переход в промышленную эксплуатацию

В этом руководстве используется встроенный в ClickStack OpenTelemetry Collector для быстрой настройки. Для промышленной эксплуатации мы рекомендуем запускать собственный OTel Collector и отправлять данные в OTLP-эндпоинт ClickStack. Сведения о конфигурации для промышленной эксплуатации см. в разделе Отправка данных OpenTelemetry.